【サブスク版】Web広告レポート for Looker Studio(0009)
誰でもかんたんに33種類以上の広告媒体データをLooker Studioに一元化して自動化できるWeb広告レポートです。全89種類の事前定義(プリセット)レポートで様々なレポートニーズに対応。レポートは権限付与するだけ1営業日で高品質なレポートが届き、レイアウトやデータ項目のカスタマイズも自由自在。代理店様向け手数料のマージン設定にも対応。
Web広告レポート for Looker Studio(0009)の基本情報
- データソース:合計33種類の広告媒体に対応(各広告媒体API)
- 出力先:Looker Studio
- 過去データ:初回に過去13ヶ月分を取得後、前日までのデータが蓄積されます
- 更新頻度:日次
- 自動更新タイミング:毎朝9時までに前日までのデータを更新
サブスクリプションプラン(Light・Standardプラン)の特徴
初期設定不要で月額4,980円から、プロ仕様の高品質なWeb広告やSNSレポートをLooker Studioで自動化できる非常にお得なプランです。
 特徴1:リーズナブルな料金設定
- 月4,980円から使える:アカウント数が少なくても申し込みやすいプラン
- オプション費用なし:BigQuery費用はインハウスプラスが負担、隠れたオプション費用なし
- 商用利用に対応:提出先のお客様にレポート費として請求可能
 特徴2:様々なニーズに対応&自由にカスタマイズ
- 自由にカスタマイズ:ユーザーのニーズに合わせて自由にカスタマイズ可能
- 代理店向け機能も充実:運用手数料込みのグロス表記やコメント機能
- 柔軟なコンバージョン設定:コンバージョンアクションの選択、GA4コンバージョンも利用可能
 特徴3:高い専門性と充実したサポート体制
- 初期設定不要:レポートは権限付与するだけで1営業日で完成レポートが届く
- 充実したサポートメニュー:無料のテクニカルサポート
Web広告レポート for Looker Studio(0009)の導入の流れ
- お申し込み(お客様)
- 権限付与とフォーム連絡(お客様)
- レポートの作成と共有(インハウスプラス)【通常1営業日で完成】
- 必要に応じてレポートのカスタマイズ(お客様)
Web広告レポート for Looker Studio(0009)の対応媒体
グローバルプラットフォームから日本固有の媒体まで合計33種類以上の主要媒体の公式APIと連携してデータを自動取得します。API連携していない媒体もCSVアップロード可能。
Web広告レポート for Looker Studio(0009)に含まれるレポート一覧
事前定義(プリセット)レポートではよく利用されている媒体のレポートを準備していますが、これ以外の媒体も合計33種類の広告媒体に対応しており、ご依頼があった際は、インハウスプラス側で追加します。
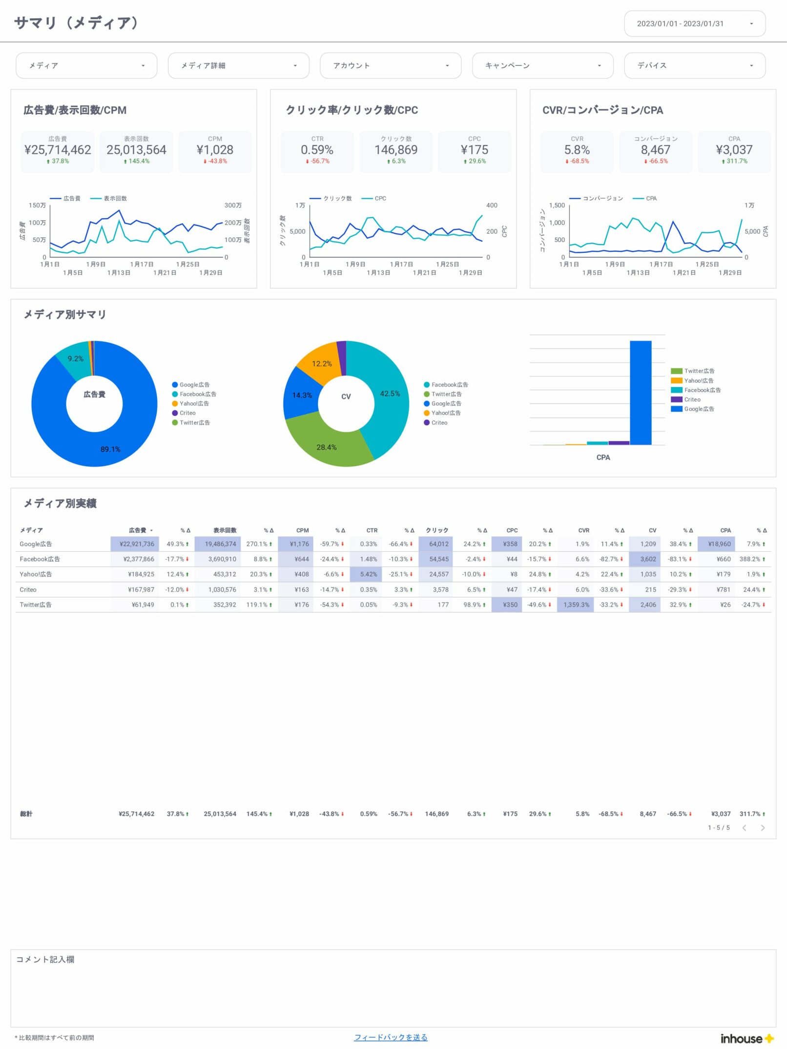
全体サマリ
- 全体/サマリ(メディア)
- 全体/サマリ(メディア詳細)
- 全体/サマリ(アカウント)
- 全体/月別
- 全体/週別
- 全体/日別
Google広告
- サマリ
- 月別
- 週別
- 日別
- キャンペーン
- 広告グループ
- 検索キーワード
- 検索語句レポート
- 広告(検索)
- 広告(ディスプレイ)
- 動画
- ランディングページ
- ユーザー(性別、年齢)
- デバイス
- 地域
- 時間
- プレースメント
Yahoo広告
- サマリ
- 月別
- 週別
- 日別
- キャンペーン
- 広告グループ
- 検索キーワード
- 検索語句レポート
- 広告(検索)
- 広告(ディスプレイ)
- ランディングページ
- ユーザー(性別、年齢)
- デバイス
- 地域
- 時間
- プレースメント
Meta広告(旧Facebook&Instagram広告)
- サマリ
- 月別
- 週別
- 日別
- キャンペーン
- 広告グループ
- 広告(ディスプレイ)
- ランディングページ
- ユーザー(性別、年齢)
- デバイス
- 地域
- 時間
LINE広告
- サマリ
- 月別
- 週別
- 日別
- キャンペーン
- 広告グループ
- 広告(ディスプレイ)
- ランディングページ
- ユーザー(性別、年齢)
- 地域
X広告(旧Twitter広告)
- サマリ
- 月別
- 週別
- 日別
- キャンペーン
- 広告グループ
- 広告(ディスプレイ)
- ランディングページ
- ユーザー(性別、年齢)
- デバイス
- 地域
- 時間
Microsoft広告
- サマリ
- 月別
- 週別
- 日別
- キャンペーン
- 広告グループ
- 検索キーワード
- 検索語句レポート
- 広告(検索)
- 広告(ディスプレイ)
- ランディングページ
- ユーザー(性別、年齢)
- デバイス
- 地域
- 時間
Web広告レポート for Looker Studio(0009)に含まれるディメンションと指標
広告レポートでよく利用されるディメンションと指標を網羅しています。詳しくは無料トライアルの実際のレポートでご確認ください。万一不足している項目があれば追加も可能ですのでお気軽にお問い合せください。
更新情報
- レポートをバージョンアップしました(2024/06/05)
- レポートをバージョンアップしました(2022/10/28)
- レポートをリリースしました(2022/07/12)
※以下、一部のページをピックアップしてレポートイメージを掲載しています。
 
		     
 




